一生を全うした衛星に捧ぐ
Back
HOME
ある衛星の活動を一年余り見守り、大気圏再突入に依ってその一生を終える最後の声を聴くことができた感動を残したいと思いました。
GRBAlphaの大気圏再突入を知らせるNASAの関連サイト
Thanks to David N5ZKK for sharing the information.
お別れのことば
So long and thanks for all the fish!
何か意味有り気と感じ、調べてみると・・。
ダグラス・アダムスのSF小説「銀河ヒッチハイク・ガイド」シリーズの有名な台詞です。
これは、地球の終焉を迎える前に主人公のアーサー・デントが、自分を助けてくれたフレンドリーなエイリアン、フォドロ・ヴァレンティンに別れを告げた時の言葉です。
by Gemini
私がこのテレメトリーとメッセージを受信した翌日に大気圏に再突入して燃え尽きました。So long and Rest In Peace!
GRBAlpha とは
GRBAlpha WEB Site の翻訳文(みらい翻訳による)
GRBAlphaは、75×75×5 mmのCsI (Tl) シンチレータ検出器を搭載した1U CubeSatの軌道上実証ミッションであり、ガンマ線バーストおよび宇宙の端における激しい天体物理現象の類似の高エネルギー対応物を検出する。プロジェクトのPIはAndr$00E1sP$00E1lで、衛星は
広島大学、Spacemanic s.r.o.、Needronix s.r.o.、エトヴェシュ大学、
名古屋大学、ブルノ工科大学、Masaryk大学と共にエトヴェシュ・ロラーンド研究ネットワークのKonkoly天文台が主導する共同によって構築され、打ち上げ契約と無線ライセンスはコシツェ工科大学が提供する。著者らの主な目標は、著者らの検出器セットアップのスケールアップ版を搭載したナノ衛星群を用いて、このようなエネルギー現象のタイミングに基づく局在化の実現可能性を実証することである。GRBAlphaの詳細については、
この文書も参照してください。 実際、GRBAlphaは、運用中および建設済みの両方を考慮すると、これまでの天体物理宇宙観測所の中で最小であり、CAMELOTのようなさらなるイニシアティブのための技術実証でもある。GRBと関連検出の完全なリストはMasaryk大学の我々のグループによって維持されている。
GRBAlpha:最小の天体物理観測所。I.探知機の設計、システムの説明及び衛星の運用(上記この文書の内容)
目的:
2021年3月22日に打ち上げられて以来、1UサイズのCubeSat GRBAlphaは、高エネルギー過渡現象に関する科学データを運用・収集しており、これまでで最小の天体物理宇宙観測所となっています。GRBAlphaは、標準的な1Uの体積に収まるように適切に小型化されたガンマ線バースト (GRB) 検出器の概念を軌道上で実証するものです。関連論文で実証されたように、GRBAlphaは、最近の顕著な事象GRB 221009Aを含む明るいGRBの正確な特性評価により、科学界に重要な価値を付加する。
方法:GRB検出器は、反射箔 (ESR) に包まれた75×75×5 mmのCsI (Tl) シンチレータであり、二つの独立した冗長ユニットによって駆動されるHamamatsuによる多画素フォトンカウンタであるSiPM検出器のアレイによって読み出される。シンチレータブロックを太陽光からさらに保護し、SiPM検出器を粒子放射から保護するために、テドララッピング、陽極酸化アルミニウムケース、およびアセンブリの一端に鉛合金シールドの多層構造を適用した。この装置は~30%のエネルギー分解能で70~890 keVのエネルギー範囲のガンマ線を観測できる。
結果:ここでは、検出器の電子およびソフトウェアコンポーネント、プラットフォームのいくつかの側面、および現在の半自律運転を含む、GRBAlphaミッションのシステム設計を要約した。さらに、GRBAlphaと関連実験を用いた筆者らのイニシアチブのための受信機ネットワークを拡大することをコミュニティに奨励するために、生データ製品とテレメトリについて詳細を与えた。
GCN WEB Site の一部を翻訳(みらい翻訳による)
4年以上の科学活動の後、2025年6月9日、1U CubeSatであるGRBAlphaが地球の大気圏に再突入した。GRBAlphaは、このサイズのものとしては最初のGRBを検出するCubeSatであり、最小の天体物理宇宙観測所(P$00E1let al.2023, A&A, 677, A40)であった。
127 GRBと同程度の数の太陽フレア検出により、ガンマ線過渡現象のモニタリングがCubeSatによって効果的に実行できることを実証することに成功した。我々は、無線アマチュアコミュニティ、特にSatNOGSネットワークの保守者と局の所有者の支援に感謝する。さらなるナノ衛星ミッションの成功を期待しています!
=MEMO=1U CubeSatとは、一辺が約10cmのサイコロ型の衛星を言い、これが2個並んだサイズを 2U、3個x2列なら 6U と言う。U は単位として用いられる。
SatNOGSとは、受信した16進数のデータ(テレメトリー)を転送する先のデータベースであり、種々のデータ分析を行い、衛星の運用に寄与している組織である。
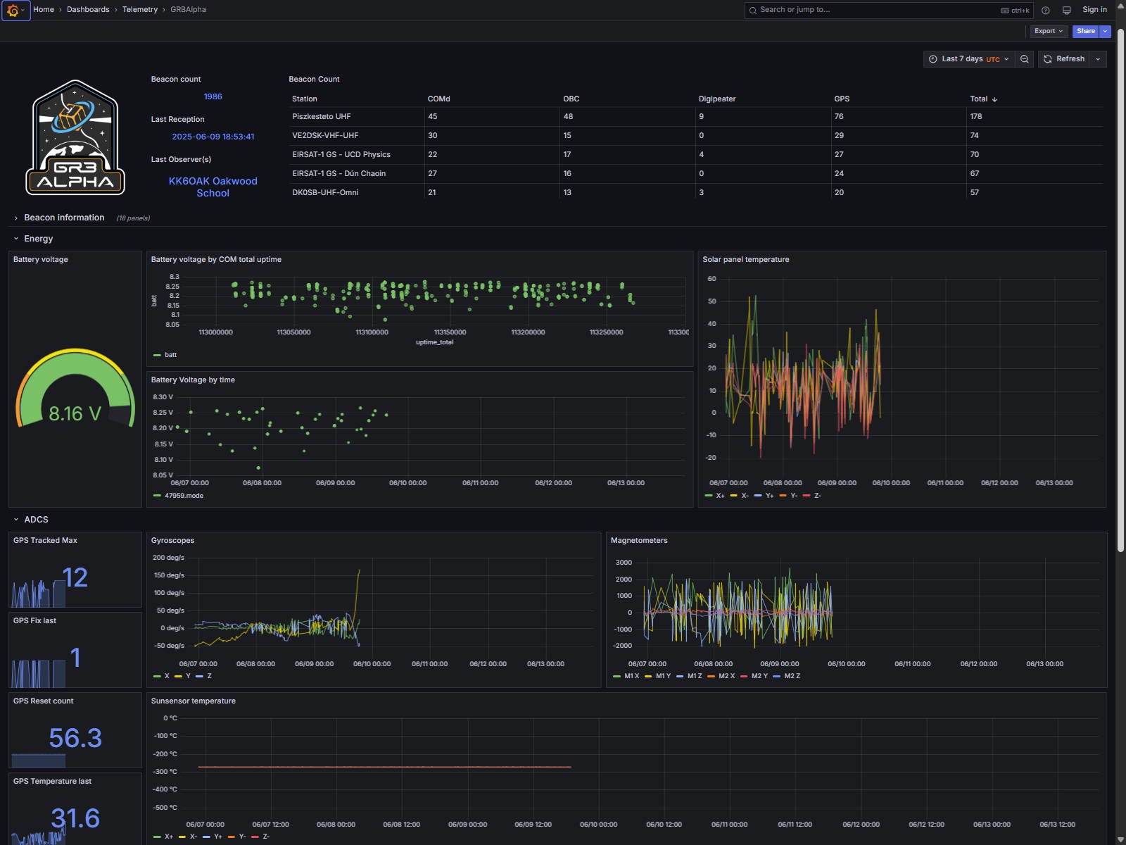
一年あまりのお付き合い
私が最後の受信データを転送したタイミング
大気圏再突入した瞬間
Back
HOME

この 作品 は
クリエイティブ・コモンズ 表示 - 非営利 - 改変禁止 4.0 国際 ライセンス
の下に提供されています。
English
Powered by